System
The system page displays the load status and of Vinchin backup server.
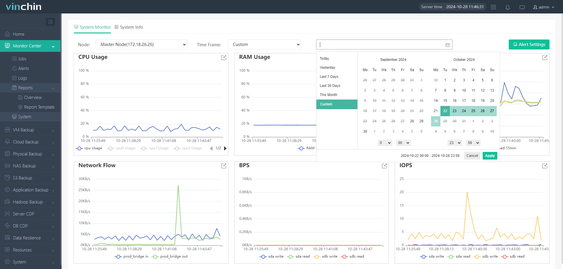
System Monitor
On Monitor Center page, you can change which Node to display and the Time Frame, if You set the Time Frame as Custom, You can set a specific time or time range to check the system load.

By clicking Alert Settings, You can enable the Alerts for Vinchin backup server. It will generate system alerts upon the following given threshold of system resources usage. You can set the threshold below for different configuration and the Observation Time and Channel Silence Time.
Observation Time: The interval of checking system resources usage.
Channel Silence Time: The interval at which an alert is generated regularly before the previous one is cleared.
By clicking Details, You also can take a look at on e of the configuration information as Zoom In or out one of the record area, reset all settings, view line graph or view histogram, also you can save the record as image.

System Info
This page will display detailed configuration parameter information of the backup system.
You can change the Node to check current Vinchin server or different Vinchin node under it.
Also you can check the detailed configuration parameter, such as Basic Info, CPU & RAM Info, Disk & Root Partition, NIC Info.
