DR Lab
DR Lab Management
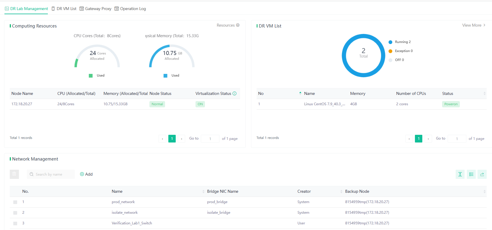
This page is part of the DR Lab Management interface. It displays the Computing Resources, showing the CPU and memory allocation.
On the right, the DR VM List shows the total number of virtual machines (VMs), along with their names, memory, number of CPUs, and current status (running or powered off).
Below, the Network Management section lists the networks associated with the lab.

DR VM List
In the DR VM List, the Options menu allows users to manage the selected virtual machine (VM). The available actions include:
- Edit: Modify the VM configuration.
- Console: Access the VM console to interact with the running VM.
- Power Off: Gracefully shut down the VM.
- Force Shutdown: Forcefully power off the VM.
- Restart: Reboot the VM.
- Log: View the operation log for the VM.
These options provide control over the VM's state and configuration directly from the interface.
Gateway Proxy
In this page, users can see the proxy's details such as the name, memory, number of CPUs, operating system, associated DR lab, status, and backup node.
The Options menu allows users to perform actions on the gateway proxy, including:
- Console: Access the proxy's console.
- Power Off: Gracefully shut down the proxy.
- Force Shutdown: Immediately power off the proxy.
- Restart: Reboot the proxy.
These options help manage the proxy VM's state during the verification process.
Operation Log
The Operation Log page lists operations with details like operation type, source, status, and timestamps.